Môi trường, điều kiện#
- Ghi 1 triệu row ra file excel
- Môi trường:
- AMD Ryzen 5 3600 6-Core Processor
- Mem: 15Gi
Khi sủ dụng với xssfworkbook#
➜ excel-performance-test mvn exec:java -Dexec.mainClass="com.example.ExcelPerformanceTestXSSFWorkbook"
[INFO] Scanning for projects...
[INFO]
[INFO] -----------------< com.example:excel-performance-test >-----------------
[INFO] Building excel-performance-test 1.0-SNAPSHOT
[INFO] --------------------------------[ jar ]---------------------------------
[INFO]
[INFO] --- exec-maven-plugin:3.1.0:java (default-cli) @ excel-performance-test ---
Execution time: 24486 ms
[INFO] ------------------------------------------------------------------------
[INFO] BUILD SUCCESS
[INFO] ------------------------------------------------------------------------
[INFO] Total time: 24.776 s
[INFO] Finished at: 2023-11-09T06:56:38+09:00
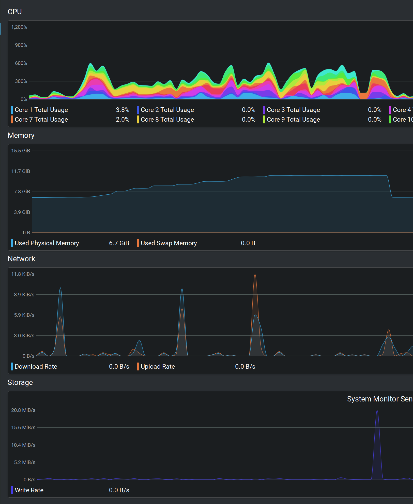
- CPU, Memory Usage :

Khi sử dụng với sxssfworkbook#
➜ excel-performance-test mvn exec:java -Dexec.mainClass="com.example.ExcelPerformanceTestSXSSFWorkbook"
[INFO] Scanning for projects...
[INFO]
[INFO] -----------------< com.example:excel-performance-test >-----------------
[INFO] Building excel-performance-test 1.0-SNAPSHOT
[INFO] --------------------------------[ jar ]---------------------------------
[INFO]
[INFO] --- exec-maven-plugin:3.1.0:java (default-cli) @ excel-performance-test ---
Execution time: 4779 ms
[INFO] ------------------------------------------------------------------------
[INFO] BUILD SUCCESS
[INFO] ------------------------------------------------------------------------
[INFO] Total time: 5.106 s
[INFO] Finished at: 2023-11-09T06:58:12+09:00
[INFO] ------------------------------------------------------------------------
- CPU, Memory Usage

Đánh giá:#
- Sử dụng
sxssfworkbook cho thời gian chạy nhanh hơn : 24.7 s vs 5.1 s
- Sử dụng
sxssfworkbook cho mức độ chiếm dụng CPU ít hơn
- Sử dụng
sxssfworkbook thì ghi file thường xuyên hơn
- Có thể điều chỉnh được bằng
Buffer size (ở ví dụ trên đang để 1000 row)
Một số chú ý#
- Khi sử dụng
sxssfworkbook thì một số thao tác GetRow sẽ không thể hoạt động được nữa.
- Tức là một phần của file
Excel đã bị ghi ra rồi thì không thể tham chiếu lại nữa.
Tham khảo#